← Alle Case Studies
GreenTech Smart Building

Intelligente Bewässerungssteuerung
für Grünfassaden

Turnkey Product Development Edge & Cloud Operations
Ausgangssituation

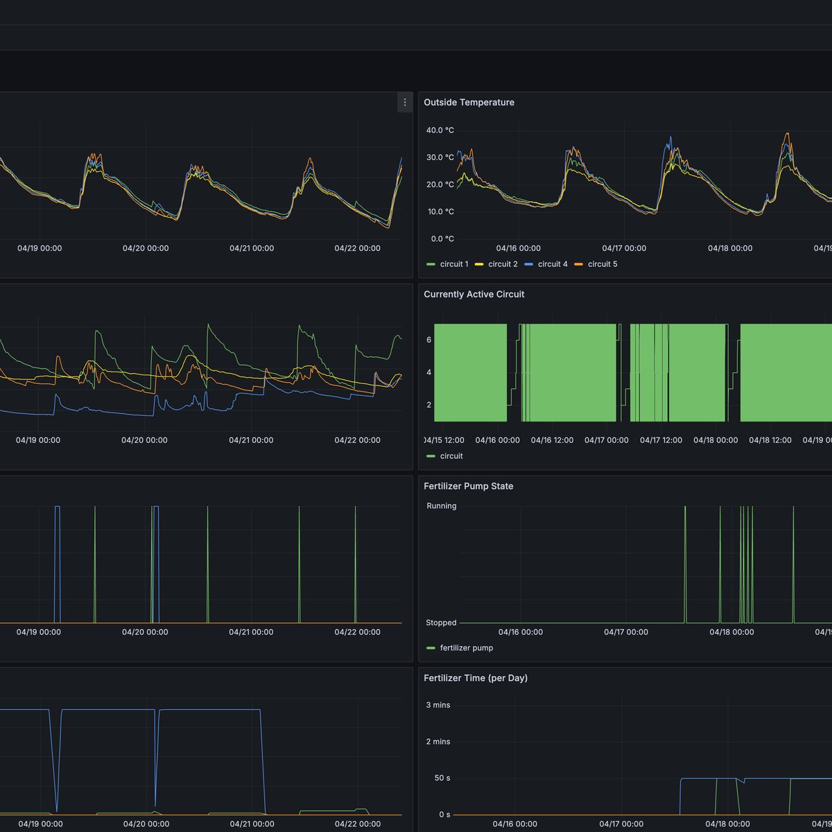
Bestehende Bewässerungslösungen für großflächige Grünfassaden sind entweder zu ungenau, zu starr oder nicht skalierbar genug für Projekte mit vielen unabhängigen Bewässerungskreisen und variierender Bepflanzung. Manuelle Bewässerung ist angesichts der Systemkomplexität nicht praktikabel. Fehlbewässerung kostet Pflanzenmaterial und Wasser – und verhindert, dass das volle Potenzial der Fassadenbegrünung ausgeschöpft wird – eine gesunde Vegetation und ein stabiles Mikroklima, welche das Gebäude kühlen, die Biodiversität fördern und Ressourcen schonen.

Was wir entwickelt haben

Ein ganzheitliches, digitales Bewässerungssystem – von der Sensorebene bis zur Hybrid-Cloud.

Sensorknoten zur dezentralen Erfassung der Substratfeuchtigkeit und Temperatur – entwickelt, getestet und EMV-zertifiziert
Entwicklung einer zentralen Steuerungseinheit mit Sensoranbindung, Pumpen- und Magnetventilsteuerung
Lokale Softwareplattform mit API, Einstellungsfrontend und Echtzeit-Dashboard
Hybrid-Cloud-Infrastruktur mit sicherer Remote-Connectivity, SSO und automatischer Zertifikatsverwaltung
Integration von PoE IP-Kameras für visuelle Fernüberwachung der Vegetation
Mobilfunkanbindung für Standorte ohne kabelgebundenen Internetzugang
Messtechnische Konzeptionierung, Durchführung und Auswertung von Umwelttests
Fertigung der ersten Kleinserie aller Komponenten und Rollout bei Endkunden
Ergebnis

Das System befindet sich in der Serieninstallation bei Endkunden. bitvox übernimmt den laufenden Betrieb der Cloud- und Konnektivitätsinfrastruktur.

Kundeninfos
Belke Fassadenbegrünungs GmbH
Standort:
Lennestadt, Deutschland
Branche:
GreenTech · Smart Building
belke.de →
Tech-Stack
Custom Electronics Mikrocontroller Modbus WAGO Single Board Computer TimescaleDB Grafana Frigate Docker Kubernetes Terraform WireGuard Keycloak Hetzner Cloud
Ähnliches Projekt besprechen →